发掘商业空间无限价值——优客美智产品矩阵全面解读



案例解读
优客美智产品矩阵
-发掘商业空间无限价值可能-
自美百年全新信息技术子品牌——“优客美智”发布以来,持续进行技术迭代,致力于满足行业多元化需求。通过深度研发与创新,成功构建了覆盖网页端、PC端、小程序端、展示大屏端的全方位、互联互通的产品矩阵,为用户提供更加便捷、高效的服务。

优客美智的产品矩阵基于独特的“两云一平台”架构,包括美智IOT平台、美智空间云和美智数管云,共同构建了一个全面且高效的数据处理与分析系统。美智IOT平台作为整个系统的基石,负责实时捕捉和集成底层数据,确保其准确性和时效性,通过美智空间云,广泛触达并服务于各类空间,实现数据的广泛采集与应用,接着由美智数管云负责对数据进行深度分析和挖掘,从而为客户提供有价值的信息和见解,最终通过网页端、PC端、小程序端和展示大屏端等多终端展示方式,为用户呈现一个云-管-端一体化的综合产品解决方案,不仅优化了数据管理和分析流程,还极大地提升了用户体验和便利性。


随着数字技术、数字经济的高速发展,深圳龙华建设发展集团作为深圳知名国企,十分关注自身数字化转型,优客美智根据以往产品端案例经验,结合龙华建设集团的发展需求及业务需求,研发互联互通的北站产业用房智慧运维平台数据大屏、领导vip数据中心、客户C端应用,助力龙华建设集团盘清开发项目,实现核心经营数据可视化,多维度分析业务指标,实时洞察业务执行情况以及感知风险动态。

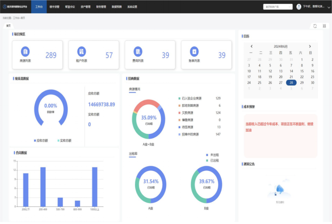
航天高科作为航天集团旗下航天产业投资管理企业,拥有庞大的产业数据库,为了满足企业的实际需求,优客美智在研发航天高科数智化云平台和航天科技数据中心小程序时,特别强调了数据可视化展示的重要性。通过精湛的技术手段,我们将复杂的数据信息转化为直观、简洁的可视化图表,帮助用户更快速地理解和分析数据,从而提高决策效率和准确性。这种化繁为简的设计理念,不仅优化了用户的数据处理和分析流程,还极大地提升了用户体验和工作效率。


湖北和远气体,作为专注于各类气体产品研发、生产与销售的国家高新技术企业,期望通过展示平台全面而直观地呈现其气体的生产基地、庞大的运输规模以及全国范围内的实时输气数据。为了满足客户的这一需求,优客美智巧妙地融合了三维动画技术与数据信息库,从而以最为直观的方式在可视化系统中展示了客户所需的关键信息。这种创新性的解决方案不仅提升了信息的透明度,还强化了数据的表达力,为用户带来更为深入且全面的数据洞察体验。

(其他开发案例界面展示)
优客美智的产品终端业务场景广泛,涵盖产业空间、商业空间、办公空间、政府、社区以及校园等不同领域,针对这些不同的应用场景,提供一系列数字智能技术应用,全面满足用户在资产管理、综合安全管理、能耗管理和业务运营管理等方面的需求。

优客美智将进一步根据高质量发展要求,持续深化数字化转型进程,提升平台系统性能,探索数字创新驱动高端化、智能化、绿色化发展道路,为发展新质生产力注入强劲动能。
